Arkham 披露 Strategy 的大部分 BTC 钱包

阿**情报 扩大了对 Strategy 已知钱包的覆盖范围,使其持有的资产高达 87.5% 透明化。此前,Michael Saylor 拒绝透露该公司持有资产的链上证明,因此公布了这些地址。
Arkham Intelligence 发布了多个据称属于 Strategy (MSTR) 的钱包。此前,Arkham 持有的 Strategy 资产规模较小,但最近加大了追踪 Strategy 真实链上投资组合的力度。
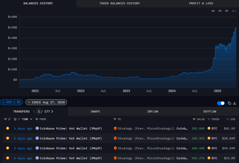
Arkham 披露了 Strategy 87.5% 的比特币持仓,其中包括一些实时购买交易。|
来源:Arkham Intelligence
Arkham 披露的公共区块链被视为透明度的压力。甚至迈克尔·塞勒也表示他希望地址保密。
关于链上透明度的必要性,目前仍未达成共识。安全威胁包括灰尘地址,这类地址依赖人为错误将资金转移到攻击者的钱包。公共地址也允许小型项目进行转账,包括恶作剧NFT交易。然而,其他 BTC 持有量多年来一直保持透明,没有问题,尤其是广受关注的WBTC 国库。
策略的互动和购买方式也可能受到监控并影响市场,进一步影响BTC价格。除尘钱包也可能将其与混币器或漏洞地址关联,这使得公司证明合规性变得更加复杂。
总体而言,加密交易仍然不受监管,但人们正在尝试声明货币的来源,并在可能的情况下将其与身份联系起来。
该策略还依赖于公告效应,即以市场价格买入BTC,但不披露每笔交易。**人都可以实时关注和追踪购买情况,这可能会抵消公告效应对BTC和MSTR股价的影响。该策略也主要积累了BTC,且没有抛售迹象,这可以被视为对**币种的不信任。
阿**的研究表明,几天内没有购买**东西
Arkham Intelligence 宣布所有地址持有超过 454.23 BTC。**一笔购买发生在五天前,来自 Coinbase Prime。
由于阿**尚未搜索完毕,购买可能仍会通过其他钱包完成。此外,还可以创建新的钱包,或采用其他形式的托管方式。
将 BTC 交由第三方保管也被视为一种潜在风险,因为这些货币会受到交易所或服务级别的安全保护。
据报道,Strategy 主要持有 Coinbase Prime 和 Fidelity 的资产。Coinbase Prime 的资金可以单独管理,但 Fidelity 的资金则混合管理所有币种,因此 Strategy 的具体持仓比例尚不确定。
根据 Arkham 的报告,Strategy 在 Coinbase Prime 持有超过 327K BTC,在 Fidelity 钱包中持有高达 107K BTC。
另一方面,Metaplanet 对其持股7,800 BTC。这家日本公司使用自托管钱包从交易所提现。其他金库持有者也拥有已知的链上资产,挖矿带来的资金流入也反映在他们的余额中。
大多数企业和其他大型金库保持透明,目前持有337万BTC。这些持仓被视为长期信心的信号,以及BTC作为储备资产的使用场景,尤其是在这些地址处于休眠状态且没有出售的情况下。
尽管购买数据放缓,但 Strategy 仍成功实现了斯特克优先股。该资产持续攀升至102美元以上,交易价格达到六个月高点。随着BTC从高点回落至10.7万美元区间,MSTR普通股跌至364.52美元。
Cryptopolitan 学院:厌倦了市场波动?了解 DeFi 如何助你建立稳定的被动收入。立即注册
本文地址:https://licai.bestwheel.com.cn/qk/265600.html
文章标题:Arkham 披露 Strategy 的大部分 BTC 钱包
版权声明:本文内容由互联网用户自发贡献,该文观点仅代表作者本人。本站仅提供信息存储空间服务,不拥有所有权,不承担相关法律责任。





